智能硬件平台是什么,智能硬件平台有哪些
所谓智能硬件,是指将硬件和软件相结合,使传统设备具备联网、人机交互、分享互动等特性。比如音箱、水杯、锁、手表,通过内置智能模块,实现传统设备的联网性质,使用户可通过手机APP、电脑客户端等平台对设备进行更多功能*作和设置,更具智能化,极大程度上提高了用户的使用体验。硬件的智能化离不开云服务平台,云服务平台是硬件智能化的直接体现。现人们使用的各类APP、小程序就是*广泛的硬件平台,是万物互联的关键一环。
智能共享锁小程序
智能共享锁小程序是博实结为旗下出品的智能锁所开发的云*作平台,通过平台,用户可对智能锁进行开关锁、开锁记录查询、远程**他人开锁及开关锁报警提醒等*作,彻底解除每日带钥匙、钥匙丢失、忘带钥匙、他人需要开锁的烦恼,使开锁变的简单化、智能化、科技化。
车联网云平台
车联网云平台是一款简单、**的汽车监控软件,通过该软件可以实现车辆实时位置监控及调度、历史轨迹查询、车辆报表查询、用户及车辆信息管理等功能。 云平台后台应用阿里云服务器,**、稳定、可扩展。处理事件响应速度快,稳定性在99.99%以上,系统能承受*少一百万台车。**的负载均衡功能确保云平台的可用性,避免由于系统宕机、链路中断或拥塞、应用故障等对平台运营带来的不利影响。
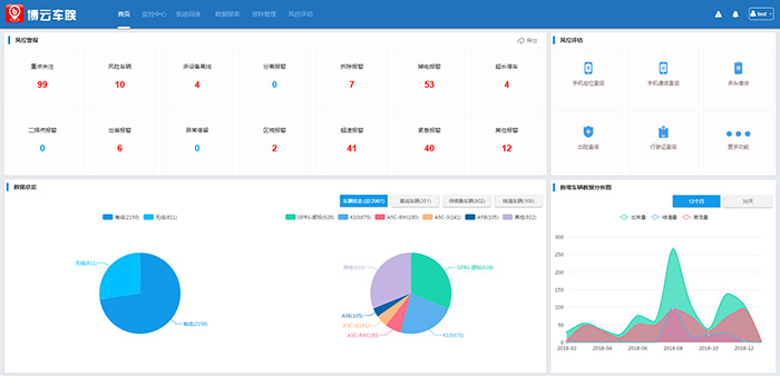
云平台整体业务:首页、监控**、轨迹回放、数据报表、资料管理、风控评估。
博实结尾气排放监控平台是用于监控重型柴油车尾气排放开发的系统平台,是在2018年国务院《打赢蓝天保卫战三年行动计划》发布背景下,为重型柴油车尾气排放监控实现联网的一个平台。
l 历史累计数据:车辆在线数、总车辆数、总里程、总尿素消耗/总油耗、总NOx排放量
l 今日数据:今日总里程、今日总尿素消耗/总油耗、今日NOx总排放量
l 单车日均数据:单车日均里程、单车日均尿素消耗/ 0.单车日均油耗、单车日均NOx排放量
l 车辆数量统计:行业车辆统计扇形图:统计城市车辆、货车、客车、其他车辆数排放标准车辆统计扇形图:按**排放标准分类统计车辆数
电骑卫士
电骑卫士是专门用于电动车管理监控的平台。电动车*怕的是丢失和被盗,如果电动车联网则可以排除这个隐患。
通过电骑卫士这个平台用户可实现远程实时监控电动车,在手机上不仅能实时定位找车,而且可以有效防盗。此外,平台还可设置限速、区域报警、碰撞报警、轮动报警等多项功能,为用户管理自己的电动车提供很大方便。

